Visualizando paletas de cores
Uma ferramenta de comparação de cores em diversos formatos
January 18th, 2026
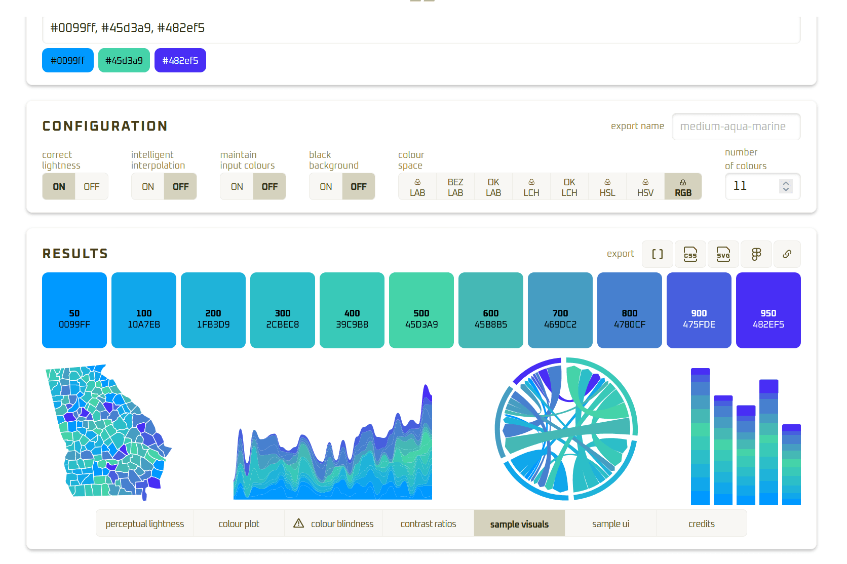
Joey Cherdarchuk, designer e programador, sentiu falta de uma ferramenta para gerenciar cores que atendesse suas necessidades - então ele decidiu criar uma nova. Seu gerador de paletas de cores é um recurso para designers e profissionais de visualização de dados que buscam maior controle e praticidade na geração de paletas.


A ferramenta permite criar intermediários entre duas cores e comparar como uma paleta se comporta em diferentes espaços de cor. Além disso também permite comparar:
- luminosidade perceptiva,
- a localização das cores dentro do espaço de cores escolhido,
- taxas de contraste,
- e até mesmo exemplos visuais e de interface do usuário para testar se a sua paleta funciona.


Os espaços de cor suportados são: LAB, BEZ LAB, OK LAB, LCH, HSL, HSV e RGB
Seu trabalho foi muito inspirado pelo Palette Helper de Gregor Aische, e usa a mesma estrutura gratuita Chroma.js. Cherdarchuk juntou varias funcionalidades que sentiu falta em outros recursos, juntando todos em uma única ferramenta.


Feita a paleta, e possivel exportar em javascript array, código CSS, SVG, exportar para o figma e copiar o link direto do gerador com as cores já selecionadas.
O Gerador é muito útil, permite experimentar, ajustar e compreender melhor como as cores se comportam em diferentes espaços.
“I thought better to share it than keep it to myself. Knowing someone else might use it forced me to make it better for myself.”